2024-08-10
2602
¿ËÈÕ£¬£¬£¬£¬£¬£¬£¬£¬ÓÉÎÒ¹«Ë¾¿ª·¢µÄÖÇÄܹ«Â·×ÛºÏÖÎÀíϵͳÕýʽͨ¹ýÑéÊÕ£¬£¬£¬£¬£¬£¬£¬£¬ÉÏÏßÔËÐС£¡£¡£¡£¡£ÖÇÄܹ«Â·×ÛºÏÖÎÀíϵͳ£¨Ï¼ò³Æ£ºÖÎÀíϵͳ£©ÊÇ»ùÓÚ¡°»¥ÁªÍø+¹«Â·¼ì»¤¡±Á¢Òìģʽ£¬£¬£¬£¬£¬£¬£¬£¬²¢ÍŽᴫ¸ÐÆ÷£¬£¬£¬£¬£¬£¬£¬£¬È˹¤ÖÇÄÜ¡¢´óÊý¾Ý¡¢ÎïÁªÍøµÈÐÂÒ»´úÐÅÏ¢ÊÖÒÕ¹¹½¨µÄ¼ìÑøÊý×Ö»¯²úÆ·£¬£¬£¬£¬£¬£¬£¬£¬ÆÕ±éÓ¦ÓÃÔÚÊÐÕþ½»Í¨£¬£¬£¬£¬£¬£¬£¬£¬Ëĺù«Â·µÈ»ù´¡ÉèÊ©µÄ¼ì²âÆÀ¹À¡¢Ñø»¤ÔËά¡¢¼à²âÔ¤¾¯µÈ³¡ºÏ¡£¡£¡£¡£¡£
¸ß Ч¿ÆÑ§ÖÎÀí¡£¡£¡£¡£¡£¼¯³ÉÏßÉ϶¯Ì¬¼à²âÊÖÒÕ£¬£¬£¬£¬£¬£¬£¬£¬ÐγÉΣº¦¹Ü¿ØºÍÒþ»¼ÖÎÀíµÄ±Õ»·ÖÎÀí»úÖÆ¡£¡£¡£¡£¡£Í¨¹ýʵʱ¼à²â¡¢Êý¾ÝÆÊÎöµÈ¹¦Ð§£¬£¬£¬£¬£¬£¬£¬£¬Îª¹«Â·Ñø»¤ÖÎÀíÌṩÁËÈ« Ãæ¡¢¾«×¼µÄÊý¾Ý»¯Ö§³Ö¡£¡£¡£¡£¡£
¾«×¼Î£º¦¼à¿Ø¡£¡£¡£¡£¡£ÂþÑÜʽÊý¾Ý¼à²âµã£¨Ôغɡ¢³µËÙ¡¢ÆøÏó¡¢ÍäµÀÀ´³µ¡¢ÊµÊ±¼à¿ØµÈ£©£¬£¬£¬£¬£¬£¬£¬£¬ÊµÏÖ¶Ôõ辶·¿öΣº¦µã¡¢õè¾¶ÐÐʻΣº¦µã¡¢µØÖÊÔÖÄÑΣº¦µãµÈÖ÷Òª²¿Î»µÄÈ« Ãæî¿Ïµ¡£¡£¡£¡£¡£
Òþ»¼Ô¤¾¯¼°´¦Öóͷ£¡£¡£¡£¡£¡£Æ¾Ö¤õè¾¶ÔØÖØ¡¢³µËÙ¡¢Â·¿öµÈÐÅÏ¢£¬£¬£¬£¬£¬£¬£¬£¬Öǻ۹«Â·ÖÎÀíÆ½Ì¨Ñ¸ËÙÏìÓ¦£¬£¬£¬£¬£¬£¬£¬£¬½«Êý¾ÝѸËٵľÙÐÐÊý×Ö»¯´¦Öóͷ££¬£¬£¬£¬£¬£¬£¬£¬´Ó¶øÓÐÓÃÌá¸ßõè¾¶¹ÜÑøÄÜÁ¦£¬£¬£¬£¬£¬£¬£¬£¬ÓÐÓýµµÍΣº¦Ê¹ʵı¬·¢ÂÊ£¬£¬£¬£¬£¬£¬£¬£¬Ìá¸ß¹«Â·ÊÙÃü¡£¡£¡£¡£¡£
»ùÓÚ·²àÂþÑÜʽÀ×´ï²âËÙ£¬£¬£¬£¬£¬£¬£¬£¬ÍäµÀÔ¤¾¯£¬£¬£¬£¬£¬£¬£¬£¬õè¾¶Çå¾²Ô¤¾¯Öն˵È×°±¸¡£¡£¡£¡£¡£ÊµÊ±ÊÕÂÞ¹«Â·µÄ½»Í¨Êý¾Ý£¬£¬£¬£¬£¬£¬£¬£¬·Ö¶Îʽ³µËÙ¼ì²â¼°Óµ¶ÂÅжϣ¬£¬£¬£¬£¬£¬£¬£¬Îª¾öÒéÆÊÎöÌṩ»ù´¡Êý¾ÝÖ§³Ö¡£¡£¡£¡£¡£
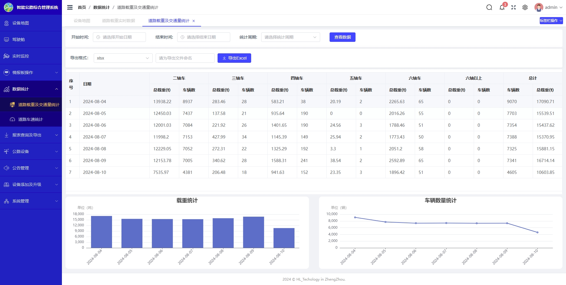
»ùÓÚÂ·ÃæÒ»Ö±³µ¶¯Ì¬³ÆÖØ×°±¸¡£¡£¡£¡£¡£ÊµÊ±ÊÕÂÞ¹«Â·µÄÔØºÉÊý¾Ý£¬£¬£¬£¬£¬£¬£¬£¬ÊµÏÖÑÏÖØÆÆËð»ù´¡ÉèÊ©³µÁ¾Ô¤¾¯£¬£¬£¬£¬£¬£¬£¬£¬ÔغÉͳ¼ÆÆÊÎö£¬£¬£¬£¬£¬£¬£¬£¬Îªõè¾¶Ñø»¤Ìṩ»ù´¡Êý¾ÝÖ§³Ö¡£¡£¡£¡£¡£
»ùÓÚ¹«Â·ÆøÏóÕ¾×°±¸Êý¾ÝºÍÆøÏ󲿷ִóÊý¾Ý£¬£¬£¬£¬£¬£¬£¬£¬Ïò¹«Â·ÖÎÀíÕßÌṩ·ÖÖÓ¼¶ÆøÏ󱨸漰Ԥ¾¯£¬£¬£¬£¬£¬£¬£¬£¬¿ÉÁ¿»¯µÄ¾«×¼Êý¾ÝΪ½»Í¨¹ÜÖÆÌṩ¾öÒéÒÀ¾Ý¡£¡£¡£¡£¡£
»ùÓÚ¶àµãÂþÑÜÏà»ú£¬£¬£¬£¬£¬£¬£¬£¬ÊµÏÖʵʱ¹«Â·ÊÓÆµ¸ÐÖª£¬£¬£¬£¬£¬£¬£¬£¬Í¼ÏñAIÊÂÎñÔ¤¾¯£¬£¬£¬£¬£¬£¬£¬£¬ÔöÇ¿½»Í¨ÖÎÀíÕß¿ìËÙÏìÓ¦ºÍÔ¶³ÌÖ¸»ÓÄÜÁ¦¡£¡£¡£¡£¡£
ÔÚϵͳÄÚͨ¹ý·¿ÚµÄÏÔʾÆÁǰÑÔ£¬£¬£¬£¬£¬£¬£¬£¬Ðû²¼ÊµÊ±½»Í¨Ô¤¾¯ÐÅÏ¢£¬£¬£¬£¬£¬£¬£¬£¬ÌáÐѼÝÊ»Ô±×¢ÖØ½»Í¨×´Ì¬£¬£¬£¬£¬£¬£¬£¬£¬Ìáºá¿çÐÐÇå¾²ÐÔ¡£¡£¡£¡£¡£
ÒÀÍÐÇøÓò¾ÙÐÐÍø¸ñ»¯ÉèÖÃÖÎÀíȨÏ޺͹æÄ££¬£¬£¬£¬£¬£¬£¬£¬ÊµÏÖÂ·ÍøÖÎÀíÐÅÏ¢»¯¡¢Êý×Ö»¯¡¢¼¯Ô¼»¯ÖÎÀí¡£¡£¡£¡£¡£

»ùÓÚGISµØÀíÐÅÏ¢£¬£¬£¬£¬£¬£¬£¬£¬Í¼Ïñ»¯Í³¼ÆÊý¾Ýչʾ£¬£¬£¬£¬£¬£¬£¬£¬Îª½»Í¨ÖÎÀíÕßÌṩÁËÈ« Ãæ¶øÉîÈëµÄ¶´²ì¡£¡£¡£¡£¡£